Bei der Fehlersuche im Kabelnetz hilft es, die DOCSIS-Parameter der FRITZ!Box über einen längeren Zeitraum zu protokollieren. So lassen sich Signalschwankungen, Modulations-Downgrades und Fehlerraten analysieren.
Ausgangspunkt
Grundlage ist das Script von neobiker.de, welches ich erweitert habe um DOCSIS 3.1 Unterstützung. Das Original-Script konnte nur DOCSIS 3.0 auslesen.
Erweiterungen
Das angepasste Script liest nun zusätzlich aus:
- DOCSIS 3.1 Upstream: Modulation, PowerLevel, Frequenzbereich, FFT
- DOCSIS 3.1 Downstream: Modulation, PowerLevel, Frequenzbereich, MER (Modulation Error Ratio), PLC, FFT, Fehler
- FFT-Werte werden von der AVM-Notation (1K, 2K, 4K, …) in numerische Werte konvertiert
Grafana Dashboard
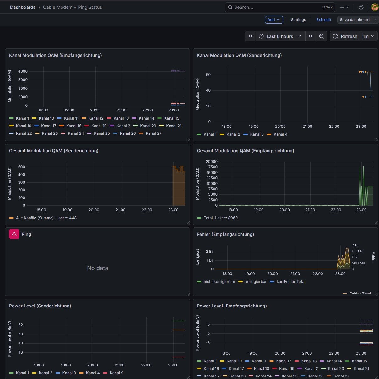
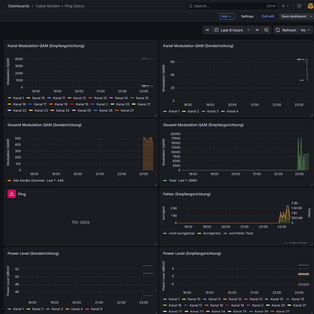
Das Dashboard zeigt alle wichtigen Kennwerte auf einen Blick:

Panels im Dashboard:
- Kanal-Modulation QAM (Sende- und Empfangsrichtung)
- Gesamt-Modulation QAM
- Ping / Packet Loss
- Fehler (korrigierbar / nicht korrigierbar)
- Power Level (beide Richtungen)
- Mean Square Error (DOCSIS 3.0)
- Modulation Error Ratio (DOCSIS 3.1)
Installation
Voraussetzungen
- InfluxDB (1.x oder 2.x)
- Grafana
jqundcurlauf dem System
Script einrichten
- Script herunterladen und Zugangsdaten anpassen:
# Im Script anpassen:
fritzbox=192.168.178.1
user='fritz0000'
pass='Passwort'
- Cronjob einrichten (z.B. alle 2 Minuten):
*/2 * * * * /path/to/fritz_docsis_influx_lines.sh | influx write -b <bucket>
Grafana Dashboard importieren
- In Grafana: Dashboards → Import
- JSON-Datei hochladen oder Inhalt einfügen
- InfluxDB-Datasource auswählen
Downloads
Die Dateien stehen unter der Lizenz CC BY-NC-SA 3.0 (Namensnennung - Nicht-kommerziell - Weitergabe unter gleichen Bedingungen).
Hinweise
- Das Script cached die Session-ID unter
/run/shm/für schnellere Abfragen - Bei neueren FRITZ!OS Versionen kann das Feld für die Modulation von
typeaufmodulationwechseln – das Script erkennt dies automatisch - Für die Ping-Überwachung im Dashboard muss ein separater Telegraf/Ping-Collector konfiguriert sein